Projects
(Programming)
Projects
Bakat Industri provide the following services on custom projects:
- PLC Software Programming
- SCADA / HMI & Networking System
- Cabling & Earthing Works
- Installation
- Testing & Commissioning
- CCTV / PAGA System
- Telecommunication System
- Control & Instrumentation
- Turnkey Projects
- Test and Tag electrical equipment, locate and repair electrical malfunctions
- Install electrical and electronic control systems
- Assemble and fabricate electrical and electronic components and appliances
- Connect electrical equipment to power supplies
- Maintain automated production processes, outlets and other fittings; connect circuit breakers, transformers, motors, heaters and other electrical equipment
- Install electrical equipment such as storage heaters, water heaters, electric signs, switchboards, motors and other electrical equipment
All local and oversea turnkey Electrical, Control and Instrumentation Systems from HT/LV/MCC/DB to PLC/DCS/SCADA and Instrumentation. Involve in Design, Programming, Fabrication, Installation and Commissioning.
We are the official authorized partners of SIEMENS as Automation and Drive turnkey system integrator. From PLC/DCS, low voltage, drives to instrumentations and RFID/SCADA etc.
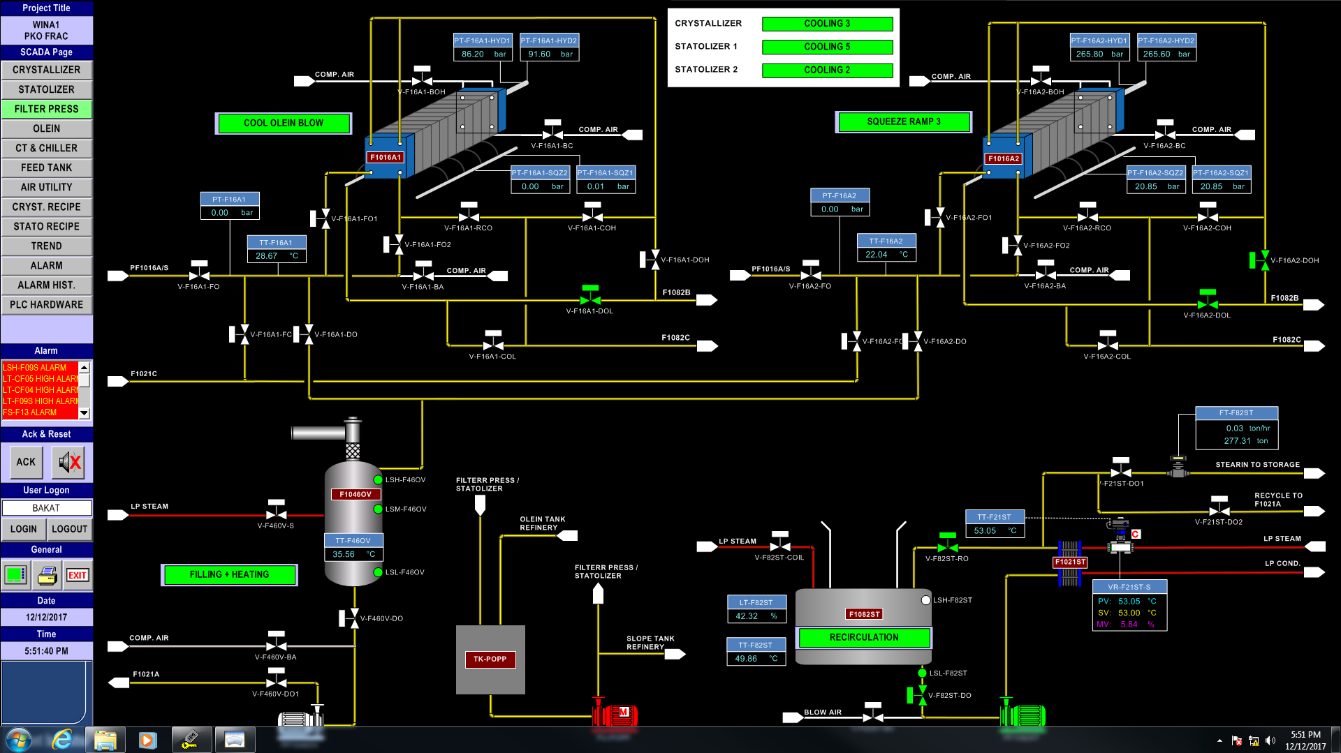
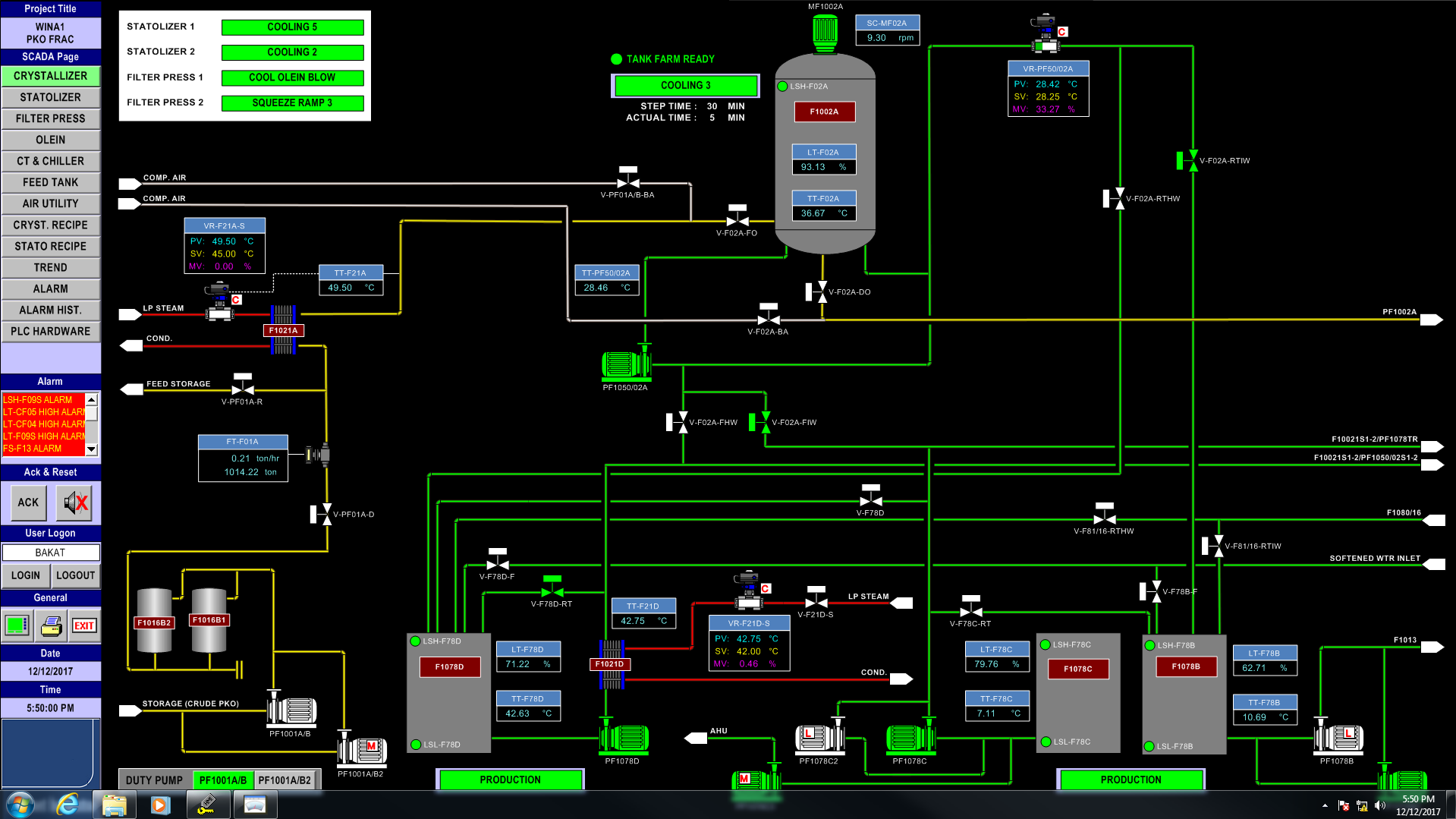
SCADA/HMI Control Panel System
At Bakat Industri, we are reputable SCADA system manufacturers. SCADA is the acronym for Supervisory Control And Data Acquisition. The term refers to a large-scale, distributed measurement (and control) system. Usually, they come integrated with several peripheral systems to allow detailed control of process management. They are commonly used in large-scale projects due to their ability to provide high-level supervisory management. SCADA control panel systems are used to monitor or to control chemical or transport processes, in municipal water supply systems, to control electric power generation, transmission and distribution, gas and oil pipelines, and other distributed processes.
SCADA is largely used to describe the system as a whole. The central system uses various sensors that could be onsite or offsite to provide feedback. As SCADA system manufactures, our SCADA control panels are designed for accurate and precise supervision in real-time application. Our SCADA systems can be customized to your own specifications. You can also integrate them with other components such as PLC or HMI panels. From industrial processes to infrastructure supervision, our systems are suitable to be used in a variety of different applications. If you have any questions regarding our SCADA systems, send us a message today!









Programmable Logic Control (Programming)
Bakat Industri is one of the top programmable logic controller manufacturers in Malaysia. PLC & input/output arrangements, Programmable Logic Controller, or Programmable Controller or Logic Box is an electronic device used for automation of industrial processes, such as control of machinery on factory assembly lines. An industrial programmable logic controller allows various functions and processes to be automated. This makes it one of the most important components when it comes to industrial automation solutions. Industrial processes are very complicated and programmable logic controller manufacturing companies are important to keep things running smoothly. Bakat is good at Siemens, Allen Bradley, GE Fanuc, Omron & Mitsubishi.
Being the literal ‘brains’ behind industrial automation, PLC panels are what makes this all possible. As top programmable logic controller manufacturers, our PLC panels are designed to be strong and ruggedized to perform well in industrial environments. Being a high-skill and sensitive equipment, our experts here at Bakat will be able to properly program, install, and commission industrial programmable logic controllers according to your requirements. If you are currently looking for reliable programmable logic controller companies, Bakat Industri is definitely one of the best in the business. Our years of experience and extensive skillset makes us the ideal partner for industrial automating solutions. Bakat provides SCADA or HMI for PLC interfacing. WinCC®, Citect and Wonderware® can get the job done.





Cable Installation
Experience is one of the defining factors of good cable installation companies. At Bakat Industri, we have exactly that. Having more than 30 years of experience in the industry, we are definitely one of the most experienced ones around. Just like blood vessels in our body, cables run through the entire factory providing them with power. This is why in addition to experience, detailed planning and skilled workmanship is important in each cable installation project. This makes sure that the cables are safe and reliable during operation.
At Bakat Industri, we provide an extensive range of electrical services and cable installation. These include:
- Install electrical and electronic control systems
- Assemble and fabricate electrical and electronic components and appliances
- Connect electrical equipment to power supplies
- Maintain automated production processes, outlets and other fittings; connect circuit breakers, transformers, motors, heaters and other electrical equipment
- Install electrical equipment such as storage heaters, water heaters, electric signs, switchboards, motors and other electrical equipment
If you wish to know more about our cable installation services or to request for a quote, do send us a message today. As one of the expert cable installation companies around, we are committed to providing reliable and safe power solutions for your facility.
Control / Power
Instruments / Tubing Installation
Reference list
| Semi-Conductor Plant | • PCS 7 Facilities Management Control System Project • PLC Panel for ECD Project • Scrubber Local Control Panel system • HUBA end line monitoring system • Waste Water Treatment Plant Project • Process cooling water system • VSD Panel Project • Desmoke System • Exhaust System • H2 Dilution system • Wafer Test system |
| LED Manufacturer | • PCS 7 Facilities Management Control System Project • Ultra Pure Water System • Waste Water Treatment Plant System • Cyanide system • Make up Air System • HVAC system |
| Palm Oil Mill – Fraction Refinery | • PCS 7 Facilities Management Control System Project • Surf Tank Farm Automation • Quantum Tank Farm • Utilies Monitoring System • Hydro Citric ADS • MCD NBD |
| Solar Film Manufacturer | • PCS 7 Facilities Management Control System Project • Process Cooling Water System • Chiller System • Exhaust System • Scrubber System • Dust Collector System • Data Center |
| KLCC | • Phase 2 DCS System |
| Cocoa Plant | • Fileter Press system • Grinding System • Deodoring Plant • Powder Plant • Mixing System • Deodoring MCC & DB Panel • Surf Tank Farm • Quantum Tank Farm • VFD System • Safety lock system |
| Bakery | • Control System • UT1 Control System |
| Glove Manufacturer | • MCC & PLC Panel • Gas Fired Boiler System • Boiler System • MCC & PLC Panel Project |
| Chemical Refinery | • Hibiscus Plant • Waste Water Treatment Plant • N2 System • UCS, BDO & LG System • Blower System • Cherry Steam System |
| Solar Film Manufacturer | • Communication & network System • Jumo spare parts • Acids scrubber panel |
| Chemical Plant | • Site A – Jumo instrument & field installation • Site B – Jumo instrument & field installation |
| DPP Poultry | • Waste Water Treatment Plant |
| Textile Manufacturer | • PLC FOR 6 M/L & 10 M/L COMMUNICATION • MTO – DP Panel • RCT 59021 Preparation & Feeding Sys – MCC PLC Panel |
Thailand
| Morakot | PLC & MCC Panel |
| Teoco – C1 | PLC & MCC Panel |
| LST | PLC, MCC Panel & Software Programming |
| WCN F3 | Panel upgrading |
| POEI | PLC & MCC Panel |
| FISB2 | PLC & MCC Panel |
| LST2 | PLC & MCC Panel |
| TSGP | Refinery – PLC & MCC Panel |
| TSGP | Fractionation – PLC & MCC Panel |
| TOBA 5 | PLC & MCC Panel |
| TOBA 5 D&L | PLC Panel |
| TOBA 5 SEP | OCC Panel |
| IDECO | PLC & MCC Panel |
| WCN (AR) | PLC, MCC Panel & Software Programming |
| TEOK-1 | PLC Panel |
| TEOK-2 | PLC Panel |
| PAS 2 | PLC & MCC Panel |
| Toba 9 D&L | PLC & MCC Panel |
| WCN CIE | PLC & MCC Panel |
| TVOSEP4 | Automation Upgrading -OCC Panel |
| TVOSEP-C1 | Automation Upgrading -OCC Panel |
| GUO | MCC & PLC Panels |
Indonesia
| Ceria | PLC, MCC Panel & Software Programming |
| Guo | PLC & MCC Panel |
| Astra | PLC & MCC Panel Refinery – PLC & MCC Panel Fractionation – PLC & MCC Panel |
| Pacific Oil F2 | PLC & MCC Panel |
| SMP Project | PLC & MCC Panel |
| Dumai Palm | PLC & MCC Panel |
| JBKK 15.1457 | PLC & MCC Panel |
| Perma | PLC & MCC Panel |
| DMSM | PLC & MCC Panel |
| Agric | PLC & MCC Panel |
| Smart | PLC, MCC Panel & Software Programming |
| Smart 2 | PLC, MCC Panel & Software Programming |
| Oleo® – Dumai | PLC, MCC Panel & Software Programming |
| Kalimantan | Heat Tracing Panel |
| Dumai Palm | PLC & MCC Panel |
| Palmindo | PLC & MCC Panel |
| BTM Indonesia | PLC, MCC Panel & Software Programming |
| Seraya Cogen | MCC Panel |
| Sawit Raya | PLC & MCC Panel |
| PT.FLOW FORCE | PANEL FOR DRY MIX FLOUR SYSTEM |
| Binta F3 | PLC & MCC Panel |
| ISF 2 | PLC, MCC Panel & Software Programming |
| Bura 13 | PLC, MCC Panel & Software Programming |
| Bura 14 | PLC, MCC Panel & Software Programming |
| PHPO | PLC, MCC Panel & Software Programming |
| AGRI-C2 | PLC & MCC Panels for |
| MMID2 | MCC PLC Panel |
| MMID3 | MCC PLC Panel |
| KIAS2-C1 | MCC & OCC Panel |
| WINA 1 | CPLO Dry Fractionation OCC Panel |
| BGMR | Fractionation OCC Panel Fractionation MCC Panel Cables Supply |
| Barry | Indon Line 1&2 Panel |
| WFP | FRACTIONATION PLC PANEL. REFINERY ADD. PLC PANEL. |
| MF5 | PLC Panel & Computer Accessories |
| WINA2 | Refinery OCC Panel |
Sudan
| Melut Basin | Heat Tracing Panel EHT Panel |
| Asawer Oil & Gas | Paga System |
Doha
| New Airport | MCC Panel |
Japan
| Cocoa Plant | L3 Electrical Panels MCC & PLC Panels for Coco Factory LINE 1 MCC & PLC Panels for Coco Factory LINE 2 |
Pakistan
| Hyde 6 | Fractionation – MCC PLC Panel Interestification – MCC PLC Panel |
| Sharif | MCC PLC PANEL |
| HYDE5 | PLC & MCC Panels complete with Programming works for |
| Quetta | PLC Panel & Software Programming |
Vietnam
| Vihn Tan 4 | PLC Hardware & Programming for WTP & WWTP |
| Dabaco | Refinery MCC/PLC Panels Preparation MCC/PLC Panels SEP MCC/PLC Panels |
| TRISEDCO | MCC Panel for Frac & Refinery |
| TCIE | PLC & MCC Panels & Programming |
Australia
| BeenYup | UF MainSkid PLC & Solenoid Panels RO MainSkid PLC & Solenoid Panels |
Philippine
| Sun power | MCC Interface Panel for WWTP Project |
Africa
| Algeria Megadeal | Anna Demin & WWTP – LCS, Analog & Digital JBs |
| Maputo Power Plant | PLC Panel for LM6000PF Gas Turbine Combined Cycle |
| Tucogras | Interestification Plant, (R) – Physical Refining Plant, & (F) – Dry Fractionation Plant Tunisia Job |
| AZUR | 500 MTPD Dry Fractionation Plant – MCCPLC Panel 500 MTPD Refinery Plant – MCCPLC Panel |
China
| Tyson Project | MCC Panel |
| Yi-Chun Project | MCC & PLC Panel |
BANGLADASH
| R461P | MCC & PLC PANEL |
MIDDLE EAST
| Socar | MCC Interface Panel for WWTP Project |
Our products can be found in the following countries :


























